3. Permissions for devices (headset/microphone)
Issues
The error does not granted enough permission to use the microphone and headset on the device for the Stringee website.
Inbound call:
A user can hear his/her voice but he/she does not hear when speaking.
A user can't hear client's voice but client can still hear it.
A user can't hear the client voice and client can't hear it either.
Outbound call: There is a message like image 1 below

Solution
Chrome browser
Fast processing
Step 1: Access the "Lock" icon on the URL link.

Step 2: Check and edit the permission to use mic, headset on the device for Stringee web.

Step 3: Reload the webpage (Image 4) or press the combination "Ctrl + F5" on the keyboard.

Intensive processing
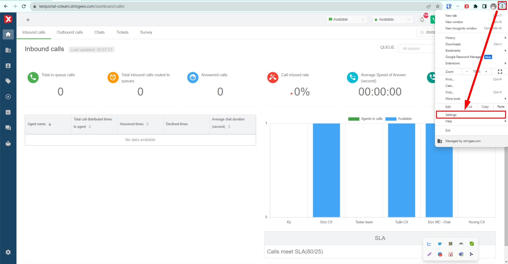
Step 1: Access the website's settings

Step 2: Select "Privacy and Security" and select "Site Settings".

Step 3: Select the correct Website StringeeX (Portal, domain) that the user is using.

Step 4: Grant Micro permission to Stringee website.

Cốc Cốc Browser
Do the same with the steps on the Chrome browser.
Microsoft Edge Browser
Do the same with the steps on the Chrome browser.
Last updated