4. Making outbound calls
Making outbound calls on Softphone
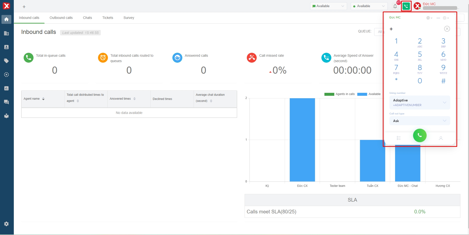
Users press the call icon on the interface to open the softphone.

Step 1: Enter the phone number to call
Users can enter phone numbers using the softphone's numeric keypad or the physical keyboard.

Step 2: Select the hotline number to make outbound calls
Types of hotline numbers: Carrier hotline number, Adaptivenumber (if user creates).
- Carrier hotline number is the number of telecommunication provide such as Viettel, Vina, Mobi, Gtel, iTel, etc.
- Adaptivenumber the system automatically selects the hotline number of the same mobile network as the dialed phone number.

Step 3: Select the call-out type
- Phone call: A telecommunication mobile call between a carrier and a carrier or a GSM call.
- Voice call via internet: Internal voice calls between users on the Stringee system. In this case, the user will enter the phone number which is the extension of the user to call.
- Video call via internet: An internal video call between users on the Stringee system. In this case, the user will enter the phone number which is the extension of the user to call.
NOTE: If you choose the type of call as Voice call via internet and Video call via internet, it will NOT be possible to make CALLS to the Customer's phone number.

Step 4: Make a call
After completing the above 3 steps, the person presses the "call" button to make a call.

Make a call in a ticket
Click here (in the section of "Call out for customer from a ticket")
Make a call in a contact
Step 1: Select the contact to call

Step 2: Make a call
The user hovers the mouse pointer on the phone number in the "Phone" section to display options, then selects the "call" icon to make a call to the customer.
This will be counted as a call out.
